October People / Compensation & Benefits
Pay and Reward Your People Right
Manage salaries, pay grades, merit cycles, equity, benefits, and expenses in one integrated platform. Keep compensation competitive and benefits administration simple.

Salary Management
Complete salary visibility
Track and manage salaries for your entire workforce. Maintain history, support multiple currencies, and ensure you have the data you need for compensation decisions.
- Salary Tracking
- Track base salary, pay frequency, and currency for every employee. Maintain complete salary history with all changes recorded.
- Multi-Currency Support
- Support for USD, GBP, EUR, ZAR, AUD, CAD, JPY, SGD, AED, and more. Perfect for global teams with employees in different countries.
- Pay Frequencies
- Handle any pay frequency: hourly, weekly, bi-weekly, semi-monthly, monthly, or annually. Normalize for comparison.

Pay Grades & Bands
Structured compensation
Create pay grade structures with min, mid, and max salary ranges. Ensure internal equity and market competitiveness with clear compensation bands.
Pay Grade Components
- Minimum
- Min
- Midpoint
- Mid
- Maximum
- Max
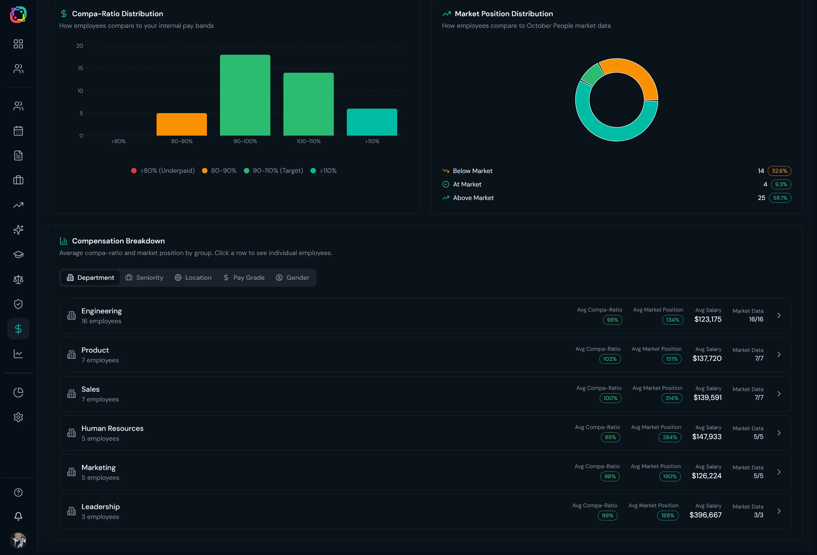
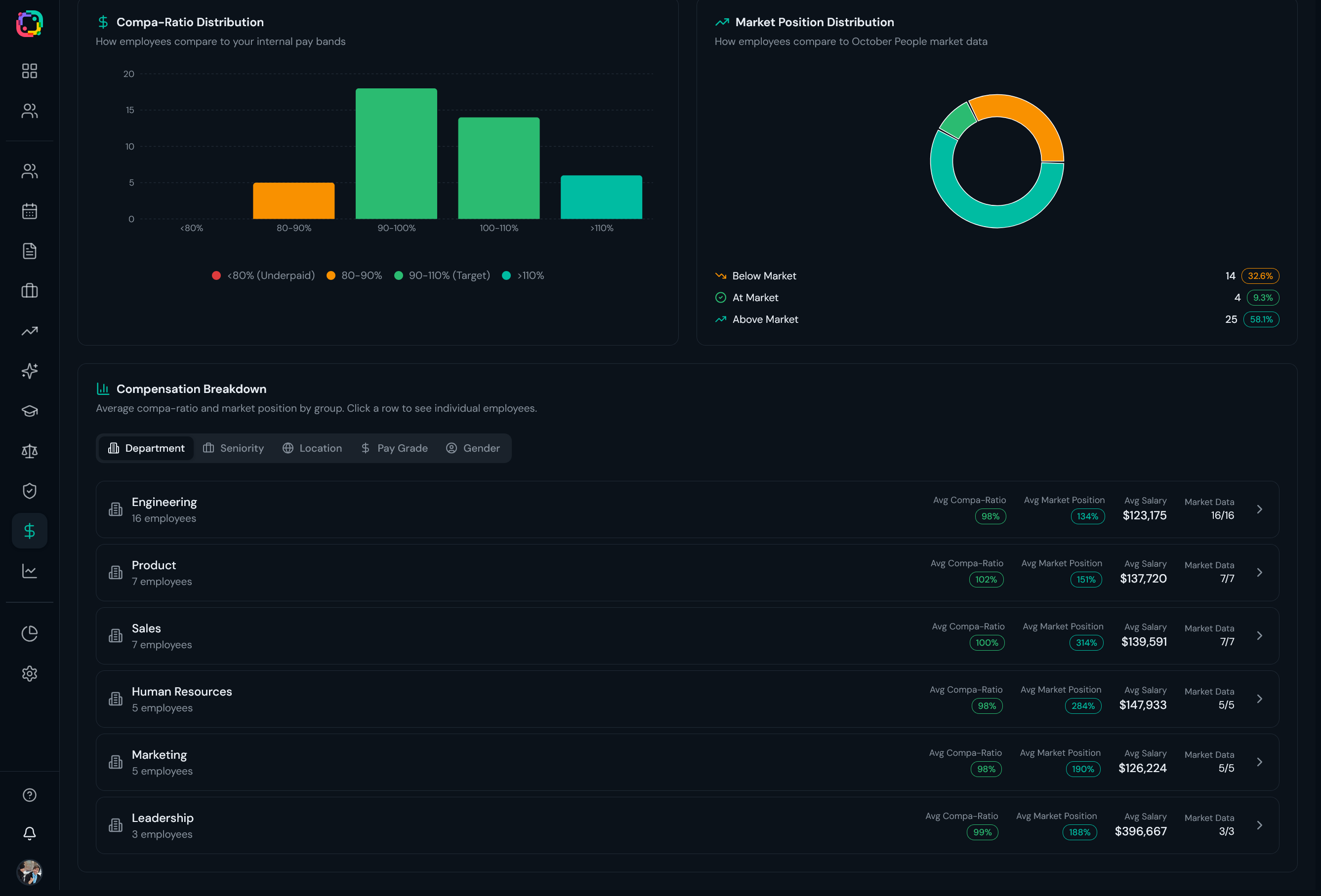
Compa-Ratio: Automatically calculate where each employee falls within their pay band.
AI-Generated Pay Structures
Let AI help you build competitive pay structures based on role levels and market data. Import via CSV or generate automatically.
Merit Cycles
Structured salary reviews
Run annual or periodic merit cycles with structured workflows. Managers propose, leadership approves, and HR executes—all tracked in one system.
- Cycle Management
- Create merit cycles with defined timelines. Track status from planning through completion.
- Manager Proposals
- Managers propose increases for their teams. Built-in workflows for review and approval.
- Bonus Management
- Configure bonus programs with targets and payouts. Track performance bonuses, spot bonuses, and annual awards.
- Budget & Approvals
- Set and monitor merit budgets. Multi-level approvals keep compensation decisions on track.
Merit Cycle Statuses
Equity / ESOP Management
Share ownership transparently
Manage equity plans and grants with full visibility for employees. Track vesting schedules and give employees a clear view of their ownership stake.
- Create equity plans
- Manage grants
- Track vesting schedules
- Exercise windows
- Employee equity portal
- Grant history
- Vesting calculator

Compensation Analytics
Data-driven compensation decisions
Analyze compensation data across your organization. Compare salaries, identify pay gaps, and ensure internal equity with powerful analytics tools.
- Salary distribution analysis
- Gender pay gap reporting
- Compa-ratio tracking
- Market benchmarking
- Compensation trends over time
- Budget impact modeling

Market Benchmarking
Stay competitive
Compare your compensation against market data. Understand where you stand relative to industry benchmarks and make informed decisions about pay adjustments.
Industry Benchmarks
Compare salaries against industry standards by role and level
Geographic Adjustments
Factor in location-based cost of living differences
Competitive Positioning
See where you stand at 25th, 50th, or 75th percentile

Total Rewards Statement
Show the full picture
Help employees understand the full value of their compensation package with comprehensive total rewards statements that include salary, benefits, equity, and more.
Total Rewards Components
Base Salary
Annual compensation
Bonuses
Performance-based pay
Equity
Stock options and grants
Benefits
Health, dental, vision, etc.
Retirement
401k, pension contributions
Perks
Other valuable benefits
Benefits Administration
Simplified benefits management
Manage all your benefit plans in one place. Run open enrollment, handle life events, track dependents, and give employees clear visibility into their coverage.
- Benefit Plans
- Create plans for health, dental, vision, 401k, HSA, FSA, life insurance, and more. Define coverage tiers and contribution splits.
- Open Enrollment
- Run open enrollment periods with defined windows. Employees select their coverage, and enrollments are tracked automatically.
- Life Events
- Handle qualifying life events (marriage, birth, etc.) that trigger special enrollment periods outside of open enrollment.

Coverage Tiers
Support for all standard coverage levels
Plan Types
Manage all your benefit offerings
Dependent Management
Employees can add and manage dependents for benefits coverage. Track relationship types, ages, student status, and disability status.
Expense Management
Streamlined expense tracking
Employees submit expenses, managers approve, and finance tracks spending—all in one system. Configurable categories, receipt uploads, and full audit trails.
- Expense Reports
Create expense reports with multiple expenses. AI-powered receipt scanning extracts details automatically.
- Multi-Level Approvals
Configure approval chains based on amount thresholds. Managers review and approve with full audit trail.
- Budget & Categories
Set department budgets and track spending by category. Real-time visibility into costs and trends.
AI-Powered Expense Workflow
Upload receipts and let AI extract merchant, amount, date, and category automatically.
Payroll Integration
Connect to your payroll
Integrate October People with your payroll provider for seamless data flow. Employee information, salary changes, and deductions sync automatically so you never have to enter data twice.
- US & Global Integrations
- Connect to Gusto, Rippling, and Deel for seamless payroll processing. Employee data syncs automatically.
- South Africa Providers
- Native integration with PaySpace and SimplePay for South African payroll. Full compliance support.
- Employee Data Sync
- Changes in October People automatically sync to your payroll provider. No duplicate data entry.
Supported Providers
Gusto
US
Rippling
US/Global
Deel
Global
PaySpace
South Africa
SimplePay
South Africa
More coming
Soon
Employee Features
- View pay stubs
- Access tax documents
- See payroll calendar
- Track direct deposit
Ready to simplify compensation?
From salary management to benefits administration, October People has everything you need to pay and reward your people.